Microservice Architecture

Service Mesh

서비스매쉬는 보통 sidecar 형태의 container로 구성됩니다.
ex) 하나의 Pod에는 nginx 서버 + istio_proxy(init container) 구성됨
실무자를 위한 서비스 메시 - 지금 서비스 메시가 의미 있는 이유 | 인사이트리포트 | 삼성SDS
기존 쿠버네티스와 서비스 메시가 적용된 쿠버네티스의 트래픽 관리


Prod Deployment Pod 가 2개이고 Canary Deployment Pod 가 하나일 경우 (Label은 같음) 서비스에서 파드로 가는 트래픽은 동일하다. (prod = 66%, canary = 33%)
하지만 서비스 매쉬를 사용할 경우 그 트래픽을 조절할 수 있다.
Canary 배포
Kubernetes의 다양한 배포방식 (3) Canary 배포
Canary 배포는 새 버전이 모든 사용자에게 릴리스되기 전에 초기 테스트로 일부 사용자에게 점진적으로 롤아웃하는 방법이다. 이 방법의 목적은 성능 메트릭을 수집하고 전체 배포에 대한 사용자의 영향을 예측하기 위해 소수의 사용자를 대상으로 하는 것입니다. 또한 Istio 등을 사용하면 특정 조건 ( 예를 들어, IE 사용자는 신규앱, 나머지는 기존앱, 특정 IP는 신규앱, 나머지는 기존앱 )으로도 사용자 요청을 분배해서 처리할 수 있다.
기존 쿠버네티스와 서비스 메시가 적용된 쿠버네티스의 트래픽 관리
Prod Deployment Pod 가 2개이고 Canary Deployment Pod 가 하나일 경우 (Label은 같음) 서비스에서 파드로 가는 트래픽은 동일하다. (prod = 66%, canary = 33%)
하지만 서비스 매쉬를 사용할 경우 그 트래픽을 조절할 수 있다.

Istio


Istioctl Download
curl -L https://istio.io/downloadIstio | sh -
cd istio-1.19.3
export PATH=$PWD/bin:$PATH
Istio Install
istioctl install --set profile=default -y
istioctl verify-install
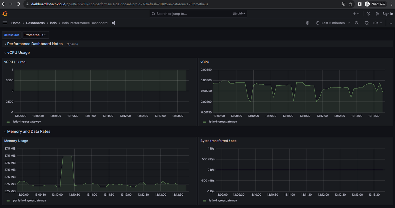
Dashboard
kubectl apply -f https://raw.githubusercontent.com/istio/istio/release-1.19/samples/addons/grafana.yaml
kubectl apply -f https://raw.githubusercontent.com/istio/istio/release-1.19/samples/addons/prometheus.yaml
dashboard.yaml
apiVersion: networking.istio.io/v1alpha3
kind: Gateway
metadata:
name: dashboard-gateway
namespace: istio-system
annotations:
kubernetes.io/ingress.class: istio
spec:
selector:
istio: ingressgateway
servers:
- port:
number: 80
name: http
protocol: HTTP
hosts:
- dashboard.k-tech.cloud
- port:
number: 443
name: https
protocol: HTTPS
hosts:
- dashboard.k-tech.cloud
tls:
mode: SIMPLE
credentialName: dashboard-secret
---
apiVersion: networking.istio.io/v1alpha3
kind: VirtualService
metadata:
name: dashboard-virtualservice
namespace: istio-system
spec:
gateways:
- dashboard-gateway
hosts:
- dashboard.k-tech.cloud
http:
- match:
- uri:
prefix: /
route:
- destination:
host: grafana
port:
number: 3000
dashboard-certificate.yaml
# nginx-certificate.yaml
apiVersion: cert-manager.io/v1
kind: Certificate
metadata:
name: dashboard-secret
namespace: istio-system
spec:
secretName: dashboard-secret
privateKey:
rotationPolicy: Always
commonName: dashboard.k-tech.cloud
dnsNames:
- dashboard.k-tech.cloud
usages:
- digital signature
- key encipherment
- server auth
issuerRef:
name: letsencrypt2
kind: ClusterIssuer
kubectl apply -f dashboard.yaml
kubectl apply -f dashboard-certificate.yaml
kiali
kubectl apply -f https://raw.githubusercontent.com/istio/istio/release-1.20/samples/addons/kiali.yaml
kiali-gw.yaml
apiVersion: networking.istio.io/v1alpha3
kind: Gateway
metadata:
name: dashboard-gateway
namespace: istio-system
annotations:
kubernetes.io/ingress.class: istio
spec:
selector:
istio: ingressgateway
servers:
- port:
number: 80
name: http
protocol: HTTP
hosts:
- dashboard.k-tech.cloud
- port:
number: 443
name: https
protocol: HTTPS
hosts:
- dashboard.k-tech.cloud
tls:
mode: SIMPLE
credentialName: dashboard-secret
---
apiVersion: networking.istio.io/v1alpha3
kind: VirtualService
metadata:
name: dashboard-virtualservice
namespace: istio-system
spec:
gateways:
- dashboard-gateway
hosts:
- dashboard.k-tech.cloud
http:
- match:
- uri:
prefix: /
route:
- destination:
host: kiali
port:
number: 443
auto sidecar injection
kubectl label namespace default istio-injection=enabled --overwrite
kubectl get namespace -L istio-injection
sidecar check
istioctl experimental check-inject -n istio-system <pod-name>
Jenkins
Pipeline 생성
💡 check : Do not allow the pipeline to resume if the controller restarts
💡 check : GitHub hook trigger for GITScm polling
💡 check : GitHub project
nginx
podTemplate(yaml: '''
apiVersion: v1
kind: Pod
spec:
containers:
- name: alpine
image: alpine/git:latest
command:
- sleep
args:
- 99d
- name: kaniko
image: gcr.io/kaniko-project/executor:debug
command:
- sleep
args:
- 99d
volumeMounts:
- name: kaniko-secret
mountPath: /kaniko/.docker
restartPolicy: Never
volumes:
- name: kaniko-secret
secret:
secretName: docker-config-secret
items:
- key: .dockerconfigjson
path: config.json
''') {
node(POD_LABEL) {
stage('Kaniko Build and Push') {
git url: 'https://github.com/kangbock/msa_nginx.git', branch: 'main'
script(){
GIT_TAG = sh (
script: 'git describe --always',
returnStdout: true
).trim()
}
container('kaniko') {
stage('Build with kaniko') {
sh '/kaniko/executor -f `pwd`/Dockerfile -c `pwd` --insecure --cache=true --destination=harbor.k-tech.cloud/msa/nginx:${BUILD_NUMBER}'
}
}
git url: 'https://github.com/kangbock/msa_deploy.git', branch: 'main'
container('alpine') {
stage('GitHub Push') {
sh 'sed -i s/nginx:.*/nginx:${BUILD_NUMBER}/g ./nginx.yaml'
sh 'git config --global --add safe.directory /home/jenkins/agent/workspace/nginx'
sh 'git config --global user.email \'kangbock@naver.com\''
sh 'git config --global user.name \'kangbock\''
sh 'git add ./'
sh 'git commit -a -m "updated the image tag to ${BUILD_NUMBER}" || true'
sh 'git remote add kb97 https://[GITHUB_TOKEN]@github.com/kangbock/msa_deploy.git'
sh 'git push -u kb97 main'
}
}
}
}
}
login_js
podTemplate(yaml: '''
apiVersion: v1
kind: Pod
spec:
containers:
- name: alpine
image: alpine/git:latest
command:
- sleep
args:
- 99d
- name: kaniko
image: gcr.io/kaniko-project/executor:debug
command:
- sleep
args:
- 99d
volumeMounts:
- name: kaniko-secret
mountPath: /kaniko/.docker
restartPolicy: Never
volumes:
- name: kaniko-secret
secret:
secretName: docker-config-secret
items:
- key: .dockerconfigjson
path: config.json
''') {
node(POD_LABEL) {
stage('Kaniko Build and Push') {
git url: 'https://github.com/kangbock/msa_loginjs.git', branch: 'main'
script(){
GIT_TAG = sh (
script: 'git describe --always',
returnStdout: true
).trim()
}
container('kaniko') {
stage('Build with kaniko') {
sh '/kaniko/executor -f `pwd`/Dockerfile -c `pwd` --insecure --cache=true --destination=harbor.k-tech.cloud/msa/login_js:${BUILD_NUMBER}'
}
}
git url: 'https://github.com/kangbock/msa_deploy.git', branch: 'main'
container('alpine') {
stage('GitHub Push') {
sh 'sed -i s/login_js:.*/login_js:${BUILD_NUMBER}/g ./login_js.yaml'
sh 'git config --global --add safe.directory /home/jenkins/agent/workspace/login_js'
sh 'git config --global user.email \'kangbock@naver.com\''
sh 'git config --global user.name \'kangbock\''
sh 'git add ./'
sh 'git commit -a -m "updated the image tag to ${BUILD_NUMBER}" || true'
sh 'git remote add kb97 https://[GITHUB_TOKEN]@github.com/kangbock/msa_deploy.git'
sh 'git push -u kb97 main'
}
}
}
}
}
register_js
podTemplate(yaml: '''
apiVersion: v1
kind: Pod
spec:
containers:
- name: alpine
image: alpine/git:latest
command:
- sleep
args:
- 99d
- name: kaniko
image: gcr.io/kaniko-project/executor:debug
command:
- sleep
args:
- 99d
volumeMounts:
- name: kaniko-secret
mountPath: /kaniko/.docker
restartPolicy: Never
volumes:
- name: kaniko-secret
secret:
secretName: docker-config-secret
items:
- key: .dockerconfigjson
path: config.json
''') {
node(POD_LABEL) {
stage('Kaniko Build and Push') {
git url: 'https://github.com/kangbock/msa_registerjs.git', branch: 'main'
script(){
GIT_TAG = sh (
script: 'git describe --always',
returnStdout: true
).trim()
}
container('kaniko') {
stage('Build with kaniko') {
sh '/kaniko/executor -f `pwd`/Dockerfile -c `pwd` --insecure --cache=true --destination=harbor.k-tech.cloud/msa/register_js:${BUILD_NUMBER}'
}
}
git url: 'https://github.com/kangbock/msa_deploy.git', branch: 'main'
container('alpine') {
stage('GitHub Push') {
sh 'sed -i s/register_js:.*/register_js:${BUILD_NUMBER}/g ./register_js.yaml'
sh 'git config --global --add safe.directory /home/jenkins/agent/workspace/register_js'
sh 'git config --global user.email \'kangbock@naver.com\''
sh 'git config --global user.name \'kangbock\''
sh 'git add ./'
sh 'git commit -a -m "updated the image tag to ${BUILD_NUMBER}" || true'
sh 'git remote add kb97 https://[GITHUB_TOKEN]@github.com/kangbock/msa_deploy.git'
sh 'git push -u kb97 main'
}
}
}
}
}
ArgoCD
kubectl create namespace argocd
kubectl apply -n argocd -f <https://raw.githubusercontent.com/argoproj/argo-cd/stable/manifests/install.yaml>
argocd-certificate.yaml
# jenkins-certificate.yaml
apiVersion: cert-manager.io/v1
kind: Certificate
metadata:
name: argocd-server-tls
namespace: argocd
spec:
secretName: argocd-server-tls
privateKey:
rotationPolicy: Always
commonName: argocd.k-tech.cloud
dnsNames:
- argocd.k-tech.cloud
usages:
- digital signature
- key encipherment
- server auth
issuerRef:
name: letsencrypt
kind: ClusterIssuer
argocd-ingress.yaml
apiVersion: networking.k8s.io/v1
kind: Ingress
metadata:
name: argocd
namespace: argocd
annotations:
cert-manager.io/cluster-issuer: letsencrypt-prod
nginx.ingress.kubernetes.io/ssl-passthrough: "true"
# If you encounter a redirect loop or are getting a 307 response code
# then you need to force the nginx ingress to connect to the backend using HTTPS.
nginx.ingress.kubernetes.io/backend-protocol: "HTTPS"
spec:
tls:
- hosts:
- argocd.k-tech.cloud
secretName: argocd-server-tls
ingressClassName: nginx
rules:
- host: argocd.k-tech.cloud
http:
paths:
- path: /
pathType: Prefix
backend:
service:
name: argocd-server
port:
name: https
# 암호 찾기
kubectl -n argocd get secret argocd-initial-admin-secret -o jsonpath="{.data.password}" | base64 -d; echo
nginx.yaml
apiVersion: apps/v1
kind: Deployment
metadata:
name: nginx
spec:
# replicas: 1
revisionHistoryLimit: 0
selector:
matchLabels:
app: nginx
template:
metadata:
annotations:
sidecar.istio.io/inject: "true"
labels:
app: nginx
spec:
containers:
- name: nginx
image: harbor.k-tech.cloud/msa/nginx:6
ports:
- containerPort: 80
imagePullSecrets:
- name: docker-config-secret
---
apiVersion: v1
kind: Service
metadata:
name: nginx-service
spec:
selector:
app: nginx
ports:
- port: 80
name: http-nginx
---
apiVersion: networking.istio.io/v1alpha3
kind: Gateway
metadata:
name: nginx-gateway
annotations:
kubernetes.io/ingress.class: istio
spec:
selector:
istio: ingressgateway
servers:
- port:
number: 80
name: http
protocol: HTTP
hosts:
- www.k-tech.cloud
- port:
number: 443
name: https
protocol: HTTPS
hosts:
- www.k-tech.cloud
tls:
mode: SIMPLE
credentialName: nginx-secret
---
apiVersion: networking.istio.io/v1alpha3
kind: VirtualService
metadata:
name: nginx-virtualservice
spec:
gateways:
- nginx-gateway
hosts:
- www.k-tech.cloud
http:
- match:
- uri:
prefix: /
route:
- destination:
host: nginx-service
port:
number: 80
nginx-certificate.yaml
# nginx-certificate.yaml
apiVersion: cert-manager.io/v1
kind: Certificate
metadata:
name: nginx-secret
namespace: istio-system
spec:
secretName: nginx-secret
privateKey:
rotationPolicy: Always
commonName: www.k-tech.cloud
dnsNames:
- www.k-tech.cloud
usages:
- digital signature
- key encipherment
- server auth
issuerRef:
name: letsencrypt2
kind: ClusterIssuer
docker login https://harbor.k-tech.cloud
cat ~/.docker/config.json
cat ~/.docker/config.json | base64
regcred2.yaml
apiVersion: v1
kind: Secret
metadata:
name: docker-config-secret
namespace: istio-system
data:
.dockerconfigjson: 인코딩한 데이터
type: kubernetes.io/dockerconfigjson
nginx-regcred.yaml
apiVersion: v1
kind: Secret
metadata:
name: docker-config-secret
namespace: default
data:
.dockerconfigjson: 인코딩한 데이터
type: kubernetes.io/dockerconfigjson
kubectl apply -f regcred2.yaml
kubectl apply -f nginx-regcred.yaml
cluster-issuer2.yaml
apiVersion: cert-manager.io/v1
kind: ClusterIssuer
metadata:
name: letsencrypt2
spec:
acme:
server: https://acme-v02.api.letsencrypt.org/directory
email: kangbock0827@naver.com
privateKeySecretRef:
name: letsencrypt2
solvers:
- http01:
ingress:
class: istio
podTemplate:
spec:
nodeSelector:
"kubernetes.io/os": linux
kubectl apply -f cluster-issuer2.yaml
mysql
apt install -y mysql-client=8.*
sh kaniko/nginx/mysql.sh
Ingress

Gateway

Grafana Dashboard

Kiali Dashboard

Harbor

Jenkins

ArgoCD

Path from Nginx to Nodejs


'IT > DevOps' 카테고리의 다른 글
| Slack Notification (1) | 2023.10.31 |
|---|---|
| Harbor (cert-manager) (0) | 2023.10.13 |
| FortiGate 방화벽의 SNMP 를 이용한 Grafana Dashboard (0) | 2023.10.10 |
| Jenkins + Argo CD (kaniko, harbor, cert-manager) (0) | 2023.08.11 |
| Dapr with AKS (0) | 2023.06.09 |